長沙中贏供水-無負壓二次供水設備,恒壓變頻供水設備,地埋式箱泵一體化給水泵站,不銹鋼水箱生產廠家!
信息搜索???Search
聯系我們???Contact

荊州市江津郵政大樓和公安縣郵政中心定購2套無負壓供水設備

2019/1/8 12:01:10??????點擊:

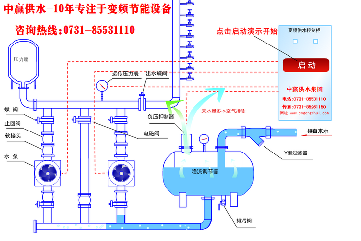
2018年9月21日荊州市江津郵政大樓和公安縣郵政中心向我司咨詢2套無負壓供水設備,該項目用于荊州市沙市區江津中路江津郵政大樓和荊州市公安縣潺陵大道108號郵政中心。兩個項目每層50個出水點。8層樓,自來水壓能到8層只是不穩定。根據客戶現場情況要求,設計兩套無負壓設備進行增壓。荊州市順建工程有限公司2018年10月26日正式與我司簽訂供水設備購銷合同!因項目工期情況。于2018年12月6日客戶支付定金正式生產!


姓名: *
手機: *
您的問題: *
留下您的咨詢問題和聯系方式,我們會有專員給您解答
圖片看不清?點擊重新得到驗證碼