長沙中贏供水-無負壓二次供水設備,恒壓變頻供水設備,地埋式箱泵一體化給水泵站,不銹鋼水箱生產廠家!
信息搜索???Search
聯系我們???Contact

重慶紅亮自來水廠定購恒壓供水設備

2019/1/15 11:41:04??????點擊:
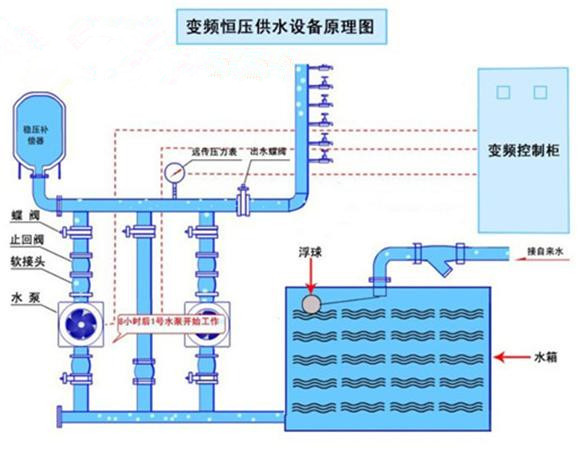
2018年10月27日 ,重慶市開州區新城(紅亮自來水廠)咨詢恒壓變頻供水設備。該項目用于鎮上自來水廠供水。每小時流量300立方,揚程50M.因之前設備老化,故障頻繁,需進行更換!

通過我司技術員專業設計一套恒壓供水設備,客戶來公司進行實地考察,并多次解決客戶的疑問!客戶對我司產品十分放心!于2018年12月23日訂購一套智能恒壓供水設,配五臺15kw增壓泵,一用一備。該設備生產15個工作日后,生產發貨,客戶對我司的服務十分滿意,表示會繼續合作。并且推薦朋友來采購!

姓名: *
手機: *
您的問題: *
留下您的咨詢問題和聯系方式,我們會有專員給您解答
圖片看不清?點擊重新得到驗證碼