長沙中贏供水-無負壓二次供水設備,恒壓變頻供水設備,地埋式箱泵一體化給水泵站,不銹鋼水箱生產廠家!
云南省保山高鐵站采購一體化智慧泵房供水設備一套
  • 云南省保山高鐵站采購一體化智慧泵房供水設備一套

  • 云南省保山高鐵站為了解決站內日??瓦\旅客用水要求采購一體化智慧泵房供水設備一套,針對該項目土地面積稀缺的難題,中贏供水設備了一套室外專用的水泵房+供水設備一體的一體化智慧泵房供水設備。受到用戶喜歡,即...
保山龍陵老梨樹溫泉酒店定制熱水型變頻恒壓供水成套設備1臺
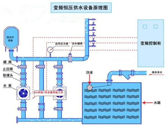
重慶紅亮自來水廠定購恒壓供水設備
  • 重慶紅亮自來水廠定購恒壓供水設備

  • 重慶市開州區新城(紅亮自來水廠)咨詢恒壓變頻供水設備。該項目用于鎮上自來水廠供水。每小時流量300立方,揚程50M.因之前設備老化,故障頻繁,需進行更換! 通過我司技術員專業設計一套恒壓供水設備,客...
廣西柳州市采購不銹鋼304冷水箱
平果縣易地扶貧搬遷安置建設項目城購一套恒壓給水設備加水箱
甕安縣公安局定恒壓給水設備帶不銹鋼水箱
  • 甕安縣公安局定恒壓給水設備帶不銹鋼水箱

  • 甕安縣公安局新建看守所采用兩用一備恒壓給水設備帶不銹鋼水箱,甕安縣公安局新建看守所采用兩用一備恒壓設備帶水箱,設備流量設計為每小時四十立方,揚程五十八米,足夠七八百人每天的常用水量。由于地處比較偏遠地...
姓名: *
手機: *
您的問題: *
留下您的咨詢問題和聯系方式,我們會有專員給您解答
圖片看不清?點擊重新得到驗證碼