福建省福清市定購無負壓供水設備
2018年6月26日,福建省福清市玉屏街道咨詢需要定制無負壓設備一套。因項目比較特殊,需一套無負壓設備從自來水管將水抽到水箱再進行供水,通過客戶提供數據需要無負壓設備以及排污泵之后。我司提供出詳細的方案:無負壓供水設備ZYW20-19-2.2-2 2臺排污泵:JYWQ25-15-2.5-65 控制柜 ZY-2.2-2。并多次解決客戶的疑問.于2018年9月1日定購一套智能變頻無負壓供水設備,配兩臺2.2kw增壓泵,一用一備。該設備生產15個工作日后,生產發貨,于10月10日客戶通知我廠派遣技術員現場調試設備,并正式安裝投入使用,客戶對我司的服務十分滿意,表示會繼續合作。
產品概述:
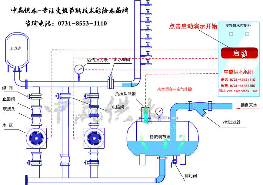
傳統的供水方式離不開蓄水池,蓄水池中的水一般由自來水管網供給,這樣,原來有壓力的水進入水池后變成了零,然后從零開始加壓,造成大量的電力能源浪費。 無負壓供水設備,是一種理想的節能供水設備,它是一種能直接與自來水管網連接,對自來水管網不會產生副作用的二次給水設備,在市政管網壓力的基礎上直接疊壓供水,節約能源,并且還具有全封閉、占地量小、安裝快捷、運行可靠、維護方便等諸多優點。
- 上一篇:湖北新冶鋼有限公司采購一套無負壓供水設備 2018/12/22
- 下一篇:河北省豐寧縣采購小型別墅供水系統+水箱 2018/12/19


