長沙中贏供水-無負壓二次供水設備,恒壓變頻供水設備,地埋式箱泵一體化給水泵站,不銹鋼水箱生產廠家!
信息搜索???Search
聯系我們???Contact
你的位置:首頁 > 新聞動態 > 供水百科

中贏農村自來水供水設備助力新型農村飲用水安全工程建設

2014/12/12 9:41:02??????點擊:

中贏農村自來水供水設備助力新型農村飲用水安全工程建設

 

    溉排水發展中心副主任閆冠宇29日在第七屆中國(國際)水務高峰論壇上表示,“十二五”期間,中國將把農村飲水安全工程作為社會主義新農村建設的重點內容之一,全面解決2.98億農村人口和11.4萬所農村學校師生的飲水安全問題。

    飲水安全直接關系人民群眾身體健康和生命安全。10年來,我國累計完成農村飲水工程投資1786億元,解決了3.26億農村居民和學校師生的飲水安全問題,農村集中供水工程受益人口比例由2004年的38%提高到2011年的63%。2011年中央一號文件明確指出,在2015年前基本解決農村飲水不安全問題。

    閆冠宇說,在將要全面解決飲水安全問題的約3億農村居民中,有1.96億為新增飲水不安全人口,原因主要是水源來水減少、水污染加劇、部分已建工程建設標準低及老化失修嚴重、國有農林場和農村移民、飲用水水質標準提高等。

    據介紹,“十二五”期間,我國將通過加強組織領導,建立農村飲水安全保障行政首長負責制,加大投資力度,強化項目管理,落實工程用電、用地、稅費等優惠政策,加強縣級農村飲水安全工程水質檢測能力建設等,確保工程長久發揮效益,農村群眾長期受益。

 

    為了響應國家的號召以及政策、市場需求。中贏供水公司根據目前農村實際供水水源等問題,研究生產出三種針對供水水源來特定給水的3類農村自來水供水設備,分別如下:

    第一種,當水源為深水井時,可采用中贏深井無塔供水設備,其供水流程為:深井泵--中贏深井無塔供水設備--農村各個用水點。

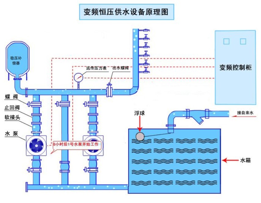
    第二種,當水源為深水井且用水量非常大時,可采用中贏農村變頻恒壓供水設備,其供水流程為:深井泵--不銹鋼水箱--中贏變頻恒壓供水設備--農村各個用水點。

    第三種,當水源為市政管網自來水時,可采用中贏無負壓給水設備,其供水流程為:市政管網自來水---中贏無負壓給水設備--農村各個用水點。

 

中贏農村自來水供水設備的特點:

一、節能: 

     本產品利用變頻疊壓技術,根據用戶各個時間段的實際用水量,來調節輸入頻率,并通過專用微電腦智能選擇啟泵臺數及水泵變頻、工頻運行,從而達到穩壓按需調流,差多少補多少流量的效果。變頻控制直接啟動、零壓運行更可靠,對電器元件及水泵、管網附件等的沖擊極小。

二、環保:

    普通的給水設備是將純凈的自來水全部放入水池中,水池不是全封閉結構,各種雜物、小動物極易進入水池,并且自來水在水池中存留較長的時間,來重污染水源。被污的水經過加壓后供給用戶飲用,嚴重影響身體健康。

    中贏農村自來水供水設備是將純凈的自來水經過設備加壓后直接供到住戶,全密封連接,水源沒有任何污染,水質質量好,用戶喝到的是符合國家衛生標準的飲用水。

三、智能化控制,全自動運行:                                 

     農村自來水供水設備采用PID閉環調節,恒壓精度高,水壓波動小。具有過載、短路、過流等各種自動保護功能,設備運行穩定、可靠,方便使用和維護。具有缺水停泵、定時自動切換水泵運轉等功能,可以實現無人職守??山⑦h程監控系統,實時監控設備的運行情況。

四、合理性的水泵選型 :   

                                    

     多數無負壓設備生產廠家往往由于技術力量不足,對水泵的特性不了解。由于水泵的工作點決定了系統的節能率以及設備的使用壽命,長沙中贏供水設備有限公司的技術人員擁有豐富的水泵與系統的設計和調試經驗,不僅僅考慮了水泵的單機性能,還充分考慮了水泵的并聯性能,使系統更合理。

五、售后服務,技術支持:.                                                      

     本設備采用世界領先技術,微電子技術和通信技術結合,我們研發了短信模塊與控制器的通訊系統。短信模塊與變頻恒壓供水控制器的通訊協議采用標準的MODBUS RTU協議??梢詫F場的報警信號通過短信發至到設定好的手機上,也可通過短信查詢現場運行參數,以及通過短信修改控制器的有關參數。使得項目單位和使用單位及時了解供水系統的運行狀態,保證供水的及時與安全。


農村自來水供水設備適用范圍:
1、適用任何自來水壓力不足的應用場合;
2、新建的住宅小區、公寓、辦公樓、寫字樓、賓館、飯店、醫院等高層建筑生活用水;
3、低層自來水壓力不能滿足要求的消防用水;
4、改造建好的水池,可以采用無負壓設備與水池共用的供水方式,進一步節能;
5、自來水的供水中間加村泵站;
6、工礦企業的生產、生活用水等;
7、原有二次給水系統供水質量不能達標的場合;
8、對于高層建筑需要分質供水(即生活、消防、沖廁分開供水)的應用場合;



姓名: *
手機: *
您的問題: *
留下您的咨詢問題和聯系方式,我們會有專員給您解答
圖片看不清?點擊重新得到驗證碼