長沙中贏供水-無負壓二次供水設備,恒壓變頻供水設備,地埋式箱泵一體化給水泵站,不銹鋼水箱生產廠家!
信息搜索???Search
聯系我們???Contact

隴南錦繡華庭售樓部采購兩套11kw兩用一備恒壓供水設備

2014/10/29 10:43:35??????點擊:

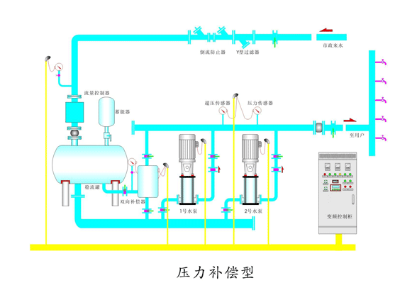
     我公司為隴南錦繡華庭售樓部配備兩套11kw兩用一備恒壓供水設備,以及47.5噸304不銹鋼生活水箱1個。

     型號:中區恒壓供水設備  ZYW40-86-11-3;高區恒壓供水設備   ZYW25-118-11-3;水箱: 9.5*2.5*2=47.5T

      錦繡華庭項目開工時間2010年3月。項目占地面積11226平方米,總建筑面積42150平方米,其中住宅22253平方米,商鋪3628平方米,車庫2629平方米,人防2540平方米。容積率為3.29,綠化率34.5%。建筑密度20.75%,建筑層數為18層。

   雅居·錦繡華庭項目樓盤南北朝向,眼界開闊,空氣清新,環境宜人,就學、就醫、交通極為便利。小區設有賓館、餐廳、娛樂中心、洗浴中心等。水、電、暖、衛、通訊、有線電視網、寬帶、健身、活動室、停車場、自行車棚等設施一應俱全,小區內的物業采用智能化管理手段,是居家、休閑的理想家園。

姓名: *
手機: *
您的問題: *
留下您的咨詢問題和聯系方式,我們會有專員給您解答
圖片看不清?點擊重新得到驗證碼